锐取新品发布!AI课堂数据要素方案洞察数据价值!
随着新一轮科技革命和产业变革深入发展,数据作为关键生产要素的价值日益凸显。在教育领域,数据已经成为教育数字化转型的加速器、润滑剂和仪表盘。2021年,教育部印发《普通高等学校本科教育教学审核评估实施方案(2021—2025
年)》,要求坚持方法创新,综合运用互联网、大数据、人工智能等现代信息技术手段,深度挖掘常态监测数据,切实减轻高校负担,提高工作实效。2025年,教育部等九部门联合印发《关于加快推进教育数字化的意见》,提出要赋能教育评价改革,建立基于大数据和人工智能支持的教育评价机制。推动实现教学全过程、全要素伴随式数据采集,开展精准画像。
如何充分利用数据“把脉”课堂?锐取创新推出AI课堂数据要素方案,专注于教育场景数据要素开发,挖掘数据价值,“解码”课堂!
一、采集:多维度课堂数据

依托自主研发的课堂智能采集设备,锐取AI课堂数据要素解决方案全面采集课堂中老师授课音视频、课堂轨迹、PPT课件、板书内容、学生考勤、学生专注度、师生互动情况等多种课堂观测数据,实现对课堂数据的全方位感知,完成多维度课堂数据要素采集。
课堂数据:AI精准识别老师巡视、板书、讲授、提问、演示、纪律管理、课堂情绪及学生读写、听讲、趴桌子、起立、举手、交头接耳、玩手机等行为,完整记录课堂过程
课堂考勤:AI识别并分析人脸信息,高效完成课堂师生考勤
语音实录:对课堂录音进行分析,识别教师语速、速调、情绪。通过AI语音转文字,对课堂语言文本分析教学内容、教学节奏、教学模型等
PPT:通过OCR技术对课件进行识别,生成PPT切片,可快速定位知识点讲解视频
板书:AI板书增强对教师书写内容进行整理,形成知识点
专家评课:教务处可自定义评价模板,完成多维度课堂评价
二、数据:课堂数据要素报告
为破解传统课堂分析中“凭感觉、难量化”的困境,锐取将复杂的课堂场景拆解为老师授课音视频、课堂轨迹、PPT课件、板书内容、学生考勤、师生互动等多项课堂观测数据,生成直观全面的课堂数据要素报告。
1、教风学风「放大镜」
教师纪律:关注教师是否存在迟到、早退、拖堂的情况
教师言论:要求教师不存在贬低侮辱、威胁恐吓、负能量语言,或传递错误价值观
学生纪律:关注学生是否存在迟到、早退、旷课的情况
情感态度与价值观培养:关注教师对学生责任意识、合作精神、科学态度、社会责任、家国情怀等方面的正面引导

2、教师表现「显微镜」
教师语速:要求适中且富有节奏变化
教师普通话:要求吐字清晰,归音到位,无方言痕迹
教学媒体使用:要求教师能够根据教学内容选择合适的教学媒体
重难点讲解:要求教学重难点定位准确、讲解清晰
内容呈现:要求教学内容准确无误,讲解由浅入深、环环相扣
教学节奏:要求课堂时间分配合理,核心教学活动

3、教学模式「温度计」
教学模式:根据S-T分析,判断教师行为在教学过程中所占的比例,细分为练习型、讲授型、对话型、混合型
课堂时间分配:识别并分析教师课堂流程安排的合理性、课堂时间分配的合理性、学生活动组织的多样性
课堂互动分析:引入麦卡锡4MAT、布鲁姆认知目标分类、弗兰德斯互动分析等专业教育模型,关注教师提问方式、教学方式、引导学生思考模式
·

4、互动质量「刻度尺」
互动数据:记录完整的课堂学习中师生互动、提问次数
师生互动热力图:直观体现师生互动频次以及互动时间段
关注教师:课堂教师情绪可作为课堂氛围及感染力的重要参考

5、学生状态「扫描仪」
学生课堂行为:识别学生在课堂各阶段的听讲、观察、低头、操作、练习等行为,判断学生行为表现是否与教学活动要求匹配
听讲学生人数比:根据课堂全过程中学生听讲人数的整体比例,评估学生对教学内容的投入与关注程度
学生情感表现:关注学生在课堂中是否保持正向情绪

6、板书PPT「打印机」
课程内容摘要:从关键总结、具体策略、应用与思考等多方面概况课堂知识点
PPT识别:关注课件内容,通过PPT切片,完整的生成知识框架
板书识别:关注教师板书书写情况,高效记录课堂笔记
三、分析:课堂AI评价报告
课堂数据采集完成后,系统自动调用DeepSeek大模型对200+项课堂数据分析,根据评价模板生成智能、全面、专业的课堂AI评价报告。评价模板可为学校量身定制。锐取课堂AI评价报告基于课堂数据要素报告,为学情、教情、课堂情况提供精准量化的综合评分,为教育生态带来理性洞察,让课堂评价有据可依,让专业成长有迹可循。

课堂信息:从课堂信息、课堂类型、课堂秩序、综合评分方面,为您呈现课堂的整体情况
观测点:从语言、教态、互动等方面客观呈现课堂中教师教学行为与学生学习反应的关键数据
综合评分:从AI评分和督导评分两方面展示教师得分
教情分析:从教师课堂行为、词汇、语速以及情绪变化等方面,反映教师对课堂把控情况
学情分析:从学生纪律表现、行为以及情绪等方面,反映课堂教学氛围及学生学习情况

四、管理:沉淀课堂数据资产
在长期、系统的数据采集与深度分析过程中,课堂数据沉淀为数据资产。“班级画像”与“教师画像”动态生成与持续优化,并构建了“数据驾驶舱”,精准刻画课堂实况,全面呈现教师专业能力与发展轨迹,共同赋能校园管理。
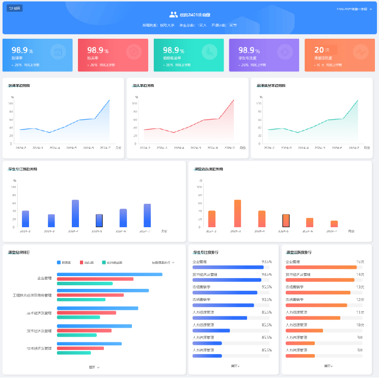
1、班级画像
班级画像模块可查看班级基本信息,包括到课率、抬头率、前排就坐率、学生专注度、课堂活跃度等关键数据。纵向以时间跨度对比,生成数据趋势图,追踪班级变化;横向以不同课堂数据对比,生成数据排行榜单,为班级管理优化提供清晰依据。

2、教师画像
基于长时间跟踪老师课堂情况,持续汇聚与分析的多维度课堂数据要素,生成高精准的教师画像。画像涵盖了括AI评分、督导评分、教情评分、学情评分、教风评分、学风评分,展示教师的课堂工作量、课堂投入情况、课堂效果、授课特征、教学风格,为教师自我改进和专业发展提供依据。

3、数据驾驶舱
面向教务部门和学校管理者,数据驾驶舱对校园运行态势和质量状况进行全局性监测与可视化展示,包括学校教师数、开设课程数、正在进行的课程、督导计划完成度、课堂异常情况等,从而全面呈现不同维度下的课堂质量,为教务部门和学校管理者提供全校运行的宏观视角。











